Linear Integration
Sync issues and projects to visualize delivery progress and cycle times.
Overview
Linear is a system for modern software development that helps teams manage issues, projects, and roadmaps.
What this integration powers:
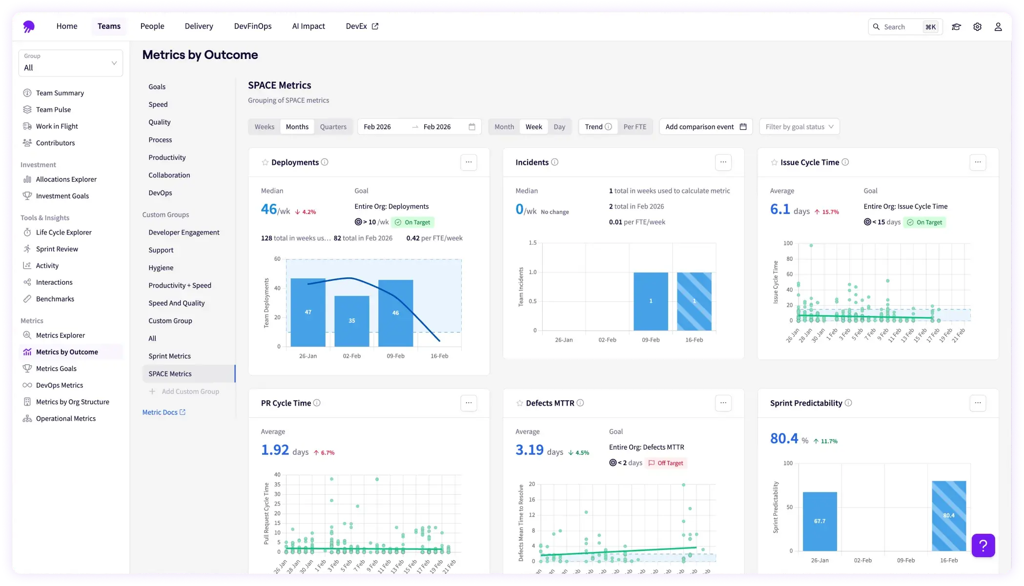
- Engineering metrics like lead time and cycle time
- Status tracking for issues and projects
- Investment categories, delivery, and other platform views
